İndirim 50%
Close
İndirim

lansmana özel 3 ay boyunca

1 Yıl Fiyat Garantisi!

ClickSambo Blog

Performance Max Güncellemeleri Kasım 2025: Yeni Kontroller ve Güvenlik Protokolleri

Waze Entegrasyonu: PMax Hiper-Yerel Oluyor

6 Kasım 2025'te Google, Waze reklam envanterini mağaza hedefleri olan Performance Max kampanyalarına resmen entegre etti. Bu, yerel reklamcılık için devasa bir değişim ve 150 milyondan fazla aktif sürücüye erişim anlamına geliyor.

İşletmeniz artık sürücülerin yolculukları sırasında haritalarında "Navigasyonda Tanıtılan Yerler" pini olarak görünebilecek. Geleneksel arama reklamlarında kullanıcılar araştırma yaparken ("yakınımdaki kafeler"), Waze reklamları halihazırda yolda olan ve nerede duracağına anlık karar veren kullanıcıları hedefler.

Kurulum Gerekmiyor: Performance Max, Mağaza Ziyaretleri, Mağaza Satışları veya Yerel Eylemler (Yol Tarifi) için mevcut varlıklarınızı otomatik olarak kullanır.

Stratejik Zamanlama: Google, bu özelliğin özellikle "tatil dönemindeki son dakika seyahatleri veya uzun yolculuklar sırasında" kritik önem taşıdığını belirtiyor.

Not: Şu anda ABD'de aktif, uluslararası yayılımın 2026'da yapılması planlanıyor.

Şeffaflık Devrimi: Kanal Performans Raporlaması

"Kara Kutu" dönemi sona eriyor. 2021'den beri reklam verenlerin en çok talep ettiği özellik nihayet geldi: Kanal Performans Raporlaması. Artık bütçenizin nereye gittiğini tahmin etmek zorunda değilsiniz.

Yeni raporlama arayüzü; Tıklamalar, Dönüşümler, Dönüşüm Değeri ve Maliyet verilerini kanallara göre ayırıyor:

  • Arama (Search)
  • Alışveriş (Shopping)
  • YouTube
  • Görüntülü Reklam (Display)
  • Keşfet (Discover)
  • Gmail ve Haritalar

Bu neden her şeyi değiştiriyor? 

Aylık 5.000$ harcayan bir PMax kampanyanız olduğunu düşünün. Eskiden sadece ortalama bir CPA (Edinim Başına Maliyet) görürdünüz. Şimdi, YouTube'un 27,94$ CPA ile dönüşüm sağlarken, Arama ağının 14,57$ CPA ile çalıştığını görebilirsiniz. Bu veriyle, varlık gruplarınızı video yerine arama odaklı görsellerle optimize etmek gibi stratejik kararlar alabilirsiniz.

Ajans Bonusu: Birden fazla müşteriyi yöneten ajanslar, bu verileri artık Yönetici Hesabı (MCC) düzeyinde görerek portföy yönetimini hızlandırabiliyor.

Kampanya Düzeyinde Negatif Anahtar Kelime Devrimi

2025'in başlarında Google, kampanya düzeyinde negatif anahtar kelimeleri kullanıma sundu ve 2025 sonlarına doğru bu sınır 10.000 kelimeye çıkarıldı.

Uzman İpucu: ClickSambo'nun analizlerini kullanarak hangi anahtar kelimelerin yüksek hacimli geçersiz tıklama getirdiğini tespit edin ve bunları derhal negatif listenize ekleyin.

Tıklama Sahtekarlığını Önleme Stratejisi

PMax'in otomatik yapısı, pasif izlemeden aktif savunmaya geçişi zorunlu kılar. Standart ayarlar genellikle bütçeyi korumaya değil, harcamaya odaklıdır. İşte 2025 yılı için uzman seviyesinde koruma protokolleri:

Performance Max güncellemeleri ile Google, reklam verenlere daha fazla envanter erişimi ve marka güvenliği üzerinde sıkı kontroller sağlayan yenilikler sundu. Bu özellikler daha geniş bir erişim vaat etse de, trafik kalitesi ve geçersiz trafik riskleri konusunda yeni soru işaretlerini de beraberinde getiriyor.

1. Adım: Gelişmiş Konum Doğrulama (Google Ayarı + ClickSambo Katmanı)

Google'ın "Varlık" (Presence) ayarı tek başına botları durdurmak için yeterli değildir. Günümüzde dolandırıcılar, VPN ve Proxy kullanarak bu basit engeli kolayca aşmaktadır.

Google Katmanı: Kampanya ayarlarından "Varlık: Hedeflediğiniz yerlerde bulunan kullanıcılar" seçeneğini işaretleyin. Bu, küresel bot trafiğini kabaca filtreler.

ClickSambo Farkı: Google'ın "yerel" sandığı trafiği ClickSambo yeniden denetler. Gerçek Lokasyon Verisi teknolojimiz sayesinde, IP adresi hedef bölgenizde görünse bile, arka planda VPN veya Proxy kullanımı olup olmadığını tespit ederiz.

Etki: Google'ın "Varlık" filtresinden sızan maskelenmiş (spoofed) trafik, ClickSambo tarafından yakalanır ve engellenir. Böylece reklamlarınız sadece VPN kullanan botlara değil, o bölgedeki gerçek insanlara gösterilir.

2. Adım: Doğrulanmış Aksiyonlarla Çevrimdışı Dönüşüm Stratejisi

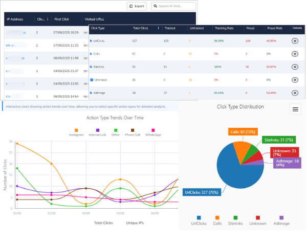
Analiz: ClickSambo panelindeki "Google Reklam Etkileşim" bölümünü inceleyin. Instagram, Dahili Link, Telefon Araması ve WhatsApp gibi aksiyonları ayrıştırılmış olarak analiz edebilirsiniz.

Eylem (Veri Döngüsü):

ClickSambo üzerinden gerçekten dönüşüm getiren (örneğin WhatsApp butonuna tıklayan) kullanıcıların IP ve detay verilerini Excel formatında indirin.

Bu doğrulanmış veri setini, Google Ads panelinize "Çevrimdışı Dönüşüm" (Offline Conversion) olarak geri yükleyin.

Etki: Bu işlem, PMax algoritmasına şu kritik mesajı verir: "Bana sadece reklamı tıklayanı değil, bu listedeki gibi gerçekten benimle iletişime geçen (WhatsApp/Telefon) gerçek insanları bul." Böylece algoritmayı bot sinyalleriyle değil, ClickSambo tarafından doğrulanmış somut ticari aksiyonlarla eğitirsiniz.

3. Adım: Veri Odaklı Yerleşim Temizliği (Placement Sanitation)

Google'ın "optimize edilmiş" yerleşimlerine bağlı kalmadan, ClickSambo Yerleşim Bazlı Fraud Raporunu kullanarak etkisiz envanteri temizleyin.

Sorun: PMax, bütçeyi genellikle yüksek trafiğe sahip ancak sahte tıklama oranı yüksek haber sitelerine veya oyun uygulamalarına harcar (Örn: Fraud oranı %20'nin üzerinde olan siteler).

Protokol: ClickSambo panelinizde Fraud Oranı > %10 olan yerleşimleri tespit edin.

Eylem: Bu alan adlarını (domainleri) Google Ads panelinde Hesap Düzeyinde Negatif Yerleşim Listesi'ne ekleyin.

*Teknik Detay: Google Ads API dokümantasyonunda ve geliştirici tartışmalarında doğrulandığı üzere, PMax kampanyaları kampanya düzeyinde yerleşim hariç tutmayı teknik olarak desteklemez ve API üzerinden denendiğinde hata verir.

Etki: Bu işlem, PMax algoritmasını "çürük elma" sitelerden çıkmaya zorlar ve bütçenizi mecburen daha temiz ve yüksek dönüşüm getiren envanterlere (Arama/Alışveriş) kaydırır.

4. Adım: Gerçek Zamanlı Cihaz ve IP Analizi

Manuel engellemeler reaktiftir ve genellikle çok yavaştır. Gelişmiş sahtekarlıklar, IP adreslerini saniyeler içinde değiştiren konut proxy'lerini (residential proxies) kullanır.

Protokol: ClickSambo'nun izleme kodunu tüm açılış sayfalarına entegre edin.

Eylem: Sistemimiz 100'den fazla veri noktasını (cihaz parmak izi, fare hareketleri, ağ anomalileri) milisaniyeler içinde analiz eder. Geçersiz olduğu tespit edilen IP'leri API aracılığıyla otomatik olarak Google Ads engelleme listenize işleriz.

Etki: Bu yöntem, sahte kaynakların günlük bütçenizi tüketmeden önce engellenmesini sağlayan proaktif bir kalkan görevi görür.

Bütçenizi Botlara Teslim Etmeyin

PMax bütçenizi hangi yerleşimlerin ve IP'lerin tükettiğini ücretsiz denetim ile anında görün

Bütçenizi Botlara Teslim Etmeyin

Sıkça sorulan sorular

Performance Max kampanyamda Waze reklamlarını nasıl aktif edebilirim?

Manuel bir işlem yapmanıza gerek yoktur. Eğer ABD'de Mağaza Hedefleri (Mağaza Ziyareti, Satış veya Yerel Eylemler) için optimize edilmiş bir PMax kampanyanız varsa, Google mevcut varlıklarınızı kullanarak Waze haritasında otomatik olarak "Tanıtılan Yerler" (Promoted Places) pinleri oluşturur. Türkiye ve diğer ülkeler için yayılımın 2026'da yapılması planlanmaktadır.

Yeni Kanal Raporlaması bütçemin tam olarak nereye harcandığını gösteriyor mu?

Kasım 2025 güncellemesiyle artık Arama, Görüntülü Reklam (Display), YouTube ve Alışveriş kanalları için Maliyet, Tıklama ve Dönüşüm verilerini ayrı ayrı görebilirsiniz. Bu, bütçenizin Display gibi yüksek maliyetli ancak düşük dönüşümlü kanallarda boşa harcanıp harcanmadığını netleştirir.

Eklediğim 10.000 negatif anahtar kelime YouTube ve Display reklamlarını engeller mi?

Hayır, bu yaygın bir yanılgıdır. Kampanya düzeyindeki negatif anahtar kelimeler, reklamlarınızın yalnızca Arama (Search) ve Alışveriş (Shopping) envanterinde görünmesini engeller. YouTube, Display ve Waze üzerindeki kötü trafiği durdurmak için Yerleşim Hariç Tutma (Placement Exclusions) listeleri veya ClickSambo gibi IP tabanlı engelleme yapan yazılımlar kullanmanız gerekir.

Waze reklamları neden tıklama sahtekarlığı (click fraud) için riskli kabul ediliyor?

Waze reklamları, kullanıcılar araç kullanırken veya navigasyon halindeyken mobil cihazlarda gösterilir. Bu iki risk yaratır: 1) Kazara Tıklamalar: Haritayı kullanmaya çalışan sürücüler yanlışlıkla reklamınıza tıklayabilir. 2) GPS Sahtekarlığı (Spoofing): Bot çiftlikleri, reklam tetiklemek için sahte GPS verisi gönderebilir. ClickSambo, bu konum verilerini doğrulayarak sadece gerçek sürücülerden gelen etkileşimleri filtreler.

Raporları artık görebildiğime göre, PMax'te Görüntülü Reklam Ağını (Display) kapatabilir miyim?

Hayır, Google hala PMax içinde Display ağını tamamen kapatmanıza izin vermez. Ancak, yeni Kanal Performans Raporu sayesinde Display kanalının performansını (örn: çok harcama, sıfır dönüşüm) denetleyebilirsiniz. Eğer verimsizse, ClickSambo'nun Yerleşim Analizi ile kalitesiz siteleri (MFA siteleri) görüntüleyebilir, hariç tutma listesine ekleyerek engelleyebilir ve algoritmayı bütçenizi Arama ve Alışveriş kanallarına harcamaya zorlayabilirsiniz.

Whatsapp Sohbet
Onay Tercihlerini Özelleştir
Cookies
Cookies Other
Her Zaman Aktif

Other uncategorised cookies are those that are being analysed and have not been classified into a category as yet.

Cookies Advertisement

Advertisement cookies are used to provide visitors with customised advertisements based on the pages you visited previously and to analyse the effectiveness of the ad campaigns.

Cookies Analytics

Analytical cookies are used to understand how visitors interact with the website. These cookies help provide information on metrics such as the number of visitors, bounce rate, traffic source, etc.

Cookies Performance

Analytical cookies are used to understand how visitors interact with the website. These cookies help provide information on metrics such as the number of visitors, bounce rate, traffic source, etc.